Boost Monitoring Stack

Boost is a tool for Storage Providers to manage data onboarding and retrieval on the Filecoin network. It replaces the go-fil-markets package in lotus with a standalone binary that runs alongside a Lotus daemon and Lotus miner.
Boost exposes libp2p interfaces for making storage and retrieval deals, a web interface for managing storage deals, and a GraphQL interface for accessing and updating real-time deal information.
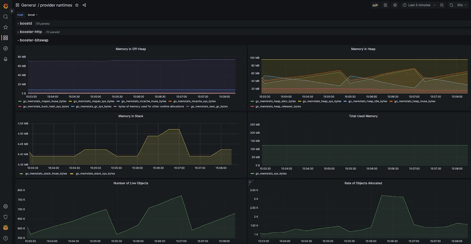
Monitor your Boost processes with out of the box tooling and dashboards
Since the initial release of Boost in mid June 2022, we have seen a big increase in the number of storage providers migrating to use Boost to manage storage deals. With the introduction of new ecosystem projects and programs, there is a high demand for additional storage and retrieval options from Filecoin. Based on feedback from the ecosystem, we have added booster-http and booster-bitswap, which enables storage providers to directly serve content to retrieval clients over additional data transfer protocols.
The introduction of these retrieval capabilities has added a number of new processes that run alongside the main Boost process. As a storage provider, it can be challenging to monitor the various Boost processes in additional to the other operational and management work. With this in mind, we are happy to share that we have built a monitoring stack for Boost which storage providers can use out of the box.
The monitoring stack includes the following:
- Grafana provides visualization tools and dashboards for all metrics and traces
- Prometheus collects metrics and powers dashboards in Grafana.
- Tempo collects traces and powers traces search in Grafana with Jaeger.
As a storage provider, you’ll be able to easily monitor memory usage, and additional insight for specific processes (such as success and failure for different retrieval requests).

To get started, make sure you update to the latest release of Boost (v1.5.0) to take advantage of the out of the box monitoring stack. You can follow instructions in the Boost documentation on setting up a monitoring stack.
You can stay up to date on Boost by following our GitHub. Please use the Boost Discussion Board to provide feedback and requests to help shape the future direction of the project. Your input is helping make this a great service. We look forward to hearing from you!