Getting Ready for Filecoin’s Space Race

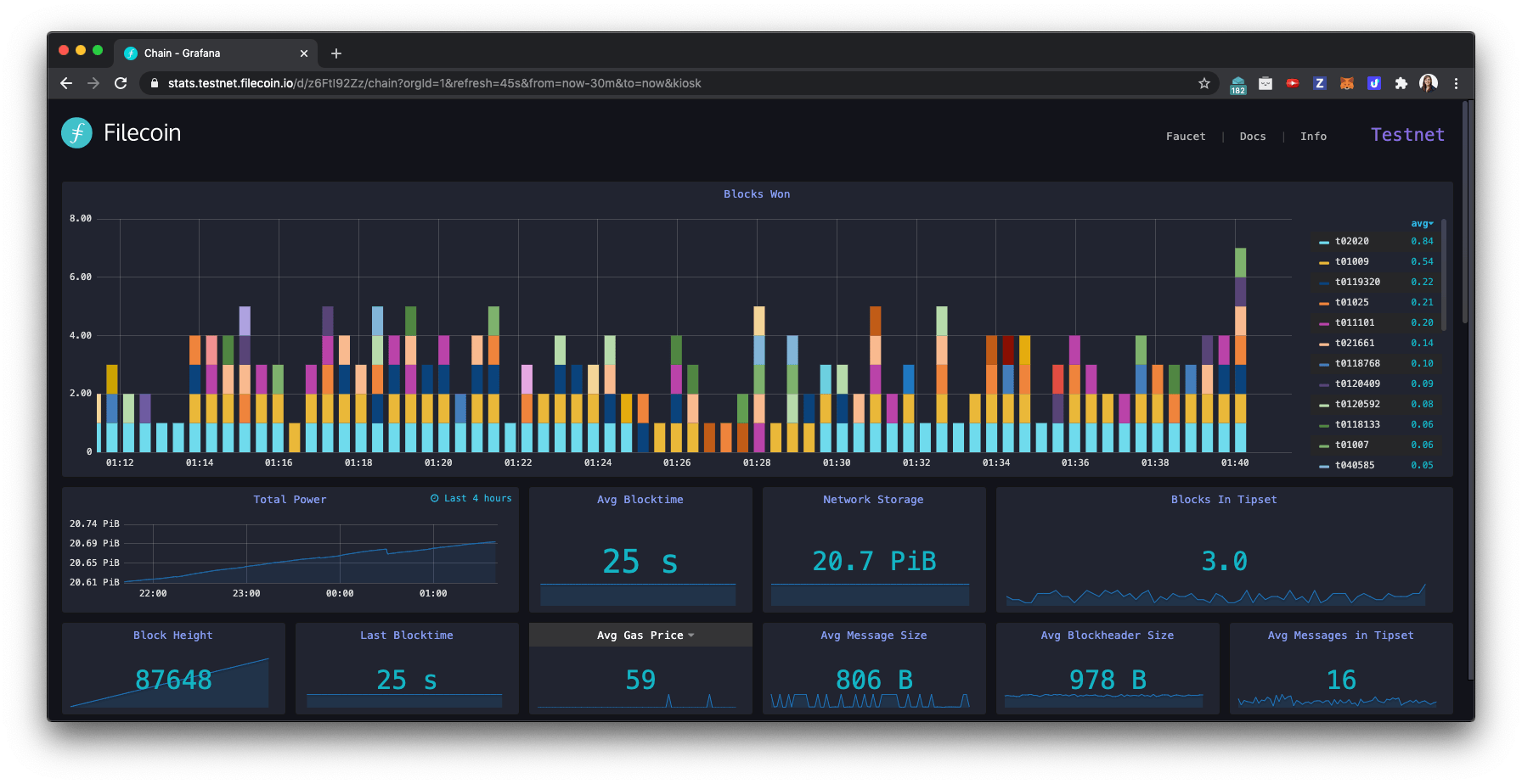
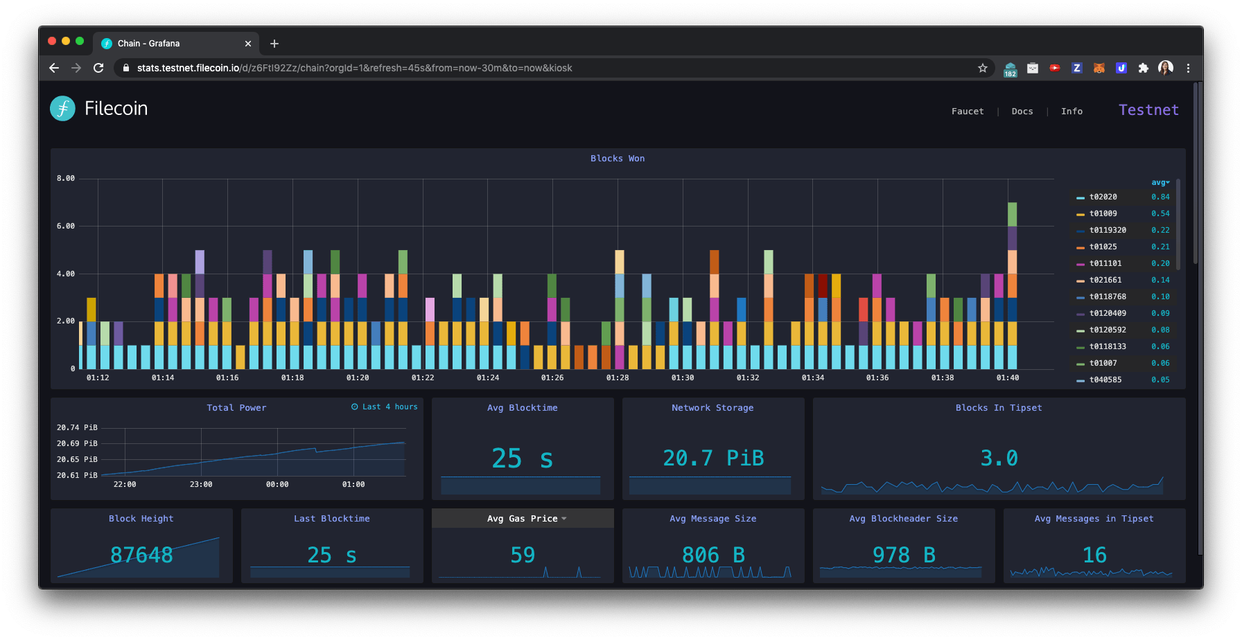
As we enter the home stretch into Filecoin’s mainnet launch, Lotus (the Filecoin reference implementation) is making fast progress. In the past 2 weeks alone the team has landed a major data transfer improvement to the Filecoin market implementation, finished up the final sector-lifecycle features for verified & fast-retrieval deals and upgrading Committed Capacity sectors, and shipped large improvements to the Filecoin actors. The mining community is also accelerating quickly, with miners all over the world onboarding petabytes of storage onto the Filecoin Testnet - which reached a new milestone of 20PB of onboarded storage this week. 🎉

In the path to mainnet launch, our next big milestone is the launch of the Filecoin Testnet Incentives Program - nicknamed the Filecoin Space Race. This collaborative competition is intended to stress-test the network, encourage participation all over the world, and help miners get ready to run the world’s biggest decentralized storage network. In this 3-week competition, miners will compete to onboard as much storage capacity as possible to the network. The top 100 miners globally, as well as the top 50 miners from each continent, will earn Filecoin rewards based on how much storage they and the network achieve during the competition period. In addition to rewarding competition winners, Filecoin tokens from Space Race are intended to help miners onboard their storage capacity quickly on the Filecoin mainnet, and additional optimizations are in the works to make this an even smoother onboarding process. For a reminder on the rules and eligibility requirements, see our announcement blog post.
New Block Reward Incentive
In addition to onboarding storage capacity - an important part of validating the Filecoin network works as intended to create a decentralized, efficient, and robust foundation for humanity’s information is testing the actual mining of blocks in the Filecoin blockchain. Once the main network launches, this will be one of the main ways that miners are rewarded for operating the network. Therefore, to ensure the testnet incentives competition closely mimics the dynamics of the mainnet, we’re excited to announce an additional prize of 100K FIL to be split proportionally among the 20 largest block reward winners. This additional reward pool will abide by the same rules and requirements as the storage race, and have its own leaderboard.
Please join the #space-race channel on Filecoin slack for the latest updates!
Filecoin Bug Bounty Program
Running a testnet incentives program is a critical step ahead of mainnet launch to identify and fix any bugs or critical security issues before the mainnet is live. Therefore, we strongly encourage Space Race participants to use this testnet to evaluate and report any potential attacks, issues, or bugs they may find in the Filecoin protocol or reference implementation. Please stress test the network, try to break things, and report any issues you encounter!
To help with that, we’ll be rewarding participants through our new Filecoin bug bounty program to earn Filecoin for helping improve the network. If you’re interested in finding and squashing bugs, and getting rewarded for it, check it out! We’ll also be announcing additional targets and bounties on the bug bounty website ahead of the Space Race competition.
New Incentives Calibration Period
We’ve been planning for a July 20th launch for our testnet incentives program, but have heard a strong request from the community to create a window for competition participants to try out their mining setups with the latest features and real competition conditions - including the leaderboard(s), storage and retrieval deal evaluation system, and updated economic parameters. Many improvements have landed in the last few weeks, and both miners and developers want to ensure they’re well tested ahead of the competition.
Therefore, we’re adding a 2-week calibration period prior to our 3-week competition. During this 2-week calibration period (July 20-Aug 2), miners will be able to practice in real competition conditions and see how their performance influences hypothetical competition standings. This will take place on a new devnet with all the latest features and optimizations. We’ll reset the Filecoin Testnet and begin the official 3-week competition period the week of August 3rd.
During this 2-week calibration period, miners are heavily encouraged to transition their main attention and focus to the Space Race devnet in order to identify and debug any issues with their setups ahead of competition launch. Please join the #space-race channel on Filecoin slack where we will share instructions on how to get started next week!
The Space Race will also feature a number of events for participants:
- Opening and closing ceremonies
- AMAs with competition organizers to answer questions on network incentives, program structure, and eligibility rules
- Workshops to help miners better understand the latest updates to Filecoin’s cryptoeconomic parameters, the new features landed in Lotus over the last few weeks, how to efficiently configure large-scale mining setups to make the most of the competition, and more
- AMAs with Filecoin community participants
- Opportunities for participating teams to present their setups
- And more!
Roadmap Update
While we’re excited to give the mining community (and the development team) more time to make the most of this competition, we cannot compress the time between the Space Race and Filecoin’s Mainnet Launch. This is a critical window for critical bugfixing, operational setup time, and final parameter optimizations following the testnet incentives program. Therefore, we’re updating our mainnet launch window to August 31st - September 21st to reflect this additional calibration period.
As usual, we will keep the public project roadmap Gantt chart updated with the latest estimates for upcoming milestones. Please remember that these dates are still best-effort optimistic estimates based on the latest information available, as requested by the community. They are not promises, conservative estimates, or any kind of guarantee. If a security vulnerability or other major concern arises, we will make sure to take the requisite time and fully address the problem before our mainnet launch. We sincerely hope this isn’t required, but it is a necessary part of our commitment to launching a secure blockchain network.
As ever, we’re excited and grateful to be building alongside you. 🛠️