Welcome Venus to the Filecoin mainnet!

As a decentralized network, Filecoin strives to have multiple independent protocol implementations to ensure the reliability and security of the network. Venus is one of four protocol implementations currently in progress on the Filecoin Network, building a more resilient ecosystem. Venus, formerly known as go-filecoin, was the first Filecoin implementation in Golang - originally initiated and developed by @anorth, @zenground0, @frrist, @laser, @dignifiedquire, @alexcruikshank, @whyrusleeping & others. In August 2020, IPFSForce, a long-time member of the Filecoin community, took on the WIP implementation and resumed development in October - renaming it ‘Venus’.
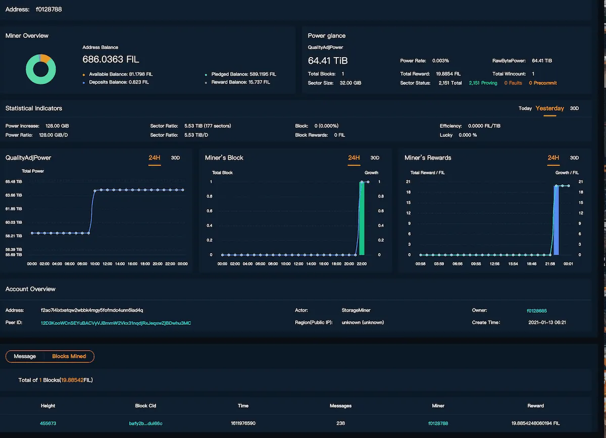
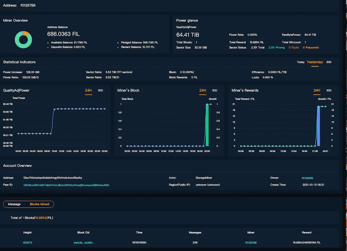
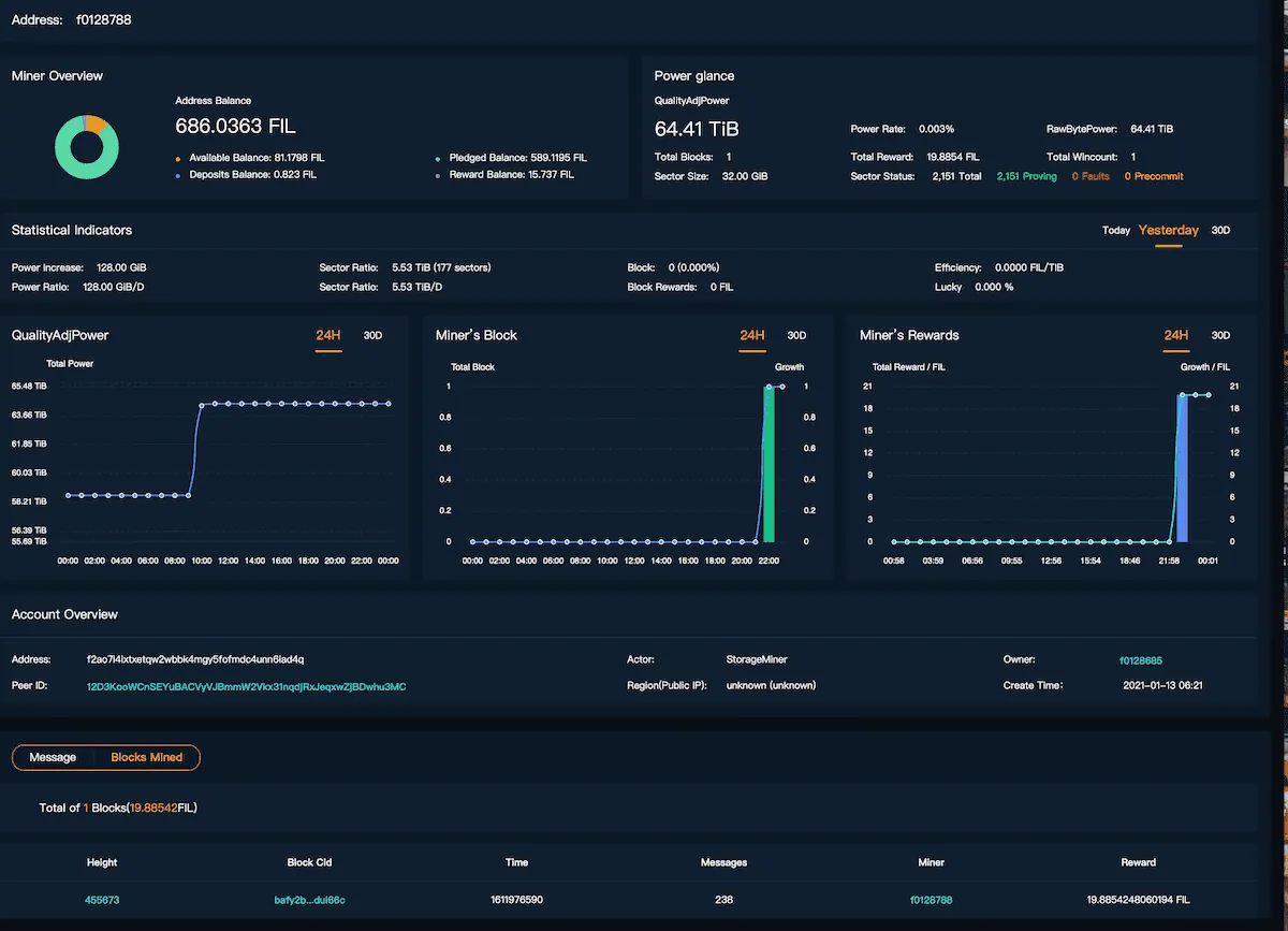
Today we are excited to announce that at epoch 455673 (Jan 30th, 2021, 03:16 UTC), miner f0128788 running Venus v0.9.0, mined its very first block on mainnet!

This milestone marks a new era of the Filecoin main network with miners running multiple implementations together to add additional security and decentralization to the network. Maintainers for all four implementations will continue reviewing FIPs and coordinating future network upgrades through bi-weekly core dev meetings in effort to make Filecoin stronger and more resilient.
Currently, Venus' codebase is undergoing security auditing - once that is complete, the first official release of Venus v1.0.0 will be ready for community adoption. The next step for Venus includes focusing on adding support for distributed mining pools while improving the security, stability and usability of Venus. In the future, Venus hopes to support cross chain functionalities and smart contract development.
Want to get involved? We encourage all open-source contributors to help build Venus with the IPFSForce team, making Filecoin stronger and more resilient.